

发布时间:2018-10-29 21:11:00 点击:
RTO焚烧炉、RTO专业生产厂家2018年10月28日讯 VOCs 排放量已接近或超过NOx 排放量,年排放量超过2000 万吨,是监管和处理重点。其主要来源于溶剂的产生和使用部门,化工和医药生产、燃料油的运输和装卸、机动车尾气排放等过程。目前VOCs 废气有多种处理方法,主要包括冷凝回收、高沸点溶剂吸收、活性炭吸附、焚烧处置等。根据VOCs 废气产生特点及经济性,RTO(蓄热室氧化器)技术具有净化效率高、污染物分解彻底、换热效率高、节能、阻力低、风机装机功率小等优点,对处理VOCs 有着较广泛的应用前景。下面将重点介绍RTO技术,帮助大家更好的了解RTO方法,为使用和运营作参考。
与传统的催化燃烧、直燃式热氧化炉相比,具有热效率高(大于等于90%)、运行成本低、能处理大风量低浓度(相对于废气排放而言)。RTO装置有两室、三室以及多室装置,两室RTO 装置VOCs 的去除率在95% ~ 98%,三室RTO装置VOCs 去除率可达到98%以上。
1、RTO 原理
两室RTO没有吹扫工序,在进行阀门切换时,部分VOCs 废气没有经过处理直接排放,从而降低了VOCs 的去除效率。多室RTO 是在废气量非常大的情况下,为保证废气进气的均匀性,增加了同时进气和出气的蓄热室数量。目前三室RTO 是主流实用装置,较好的兼顾了效率和投资成本。
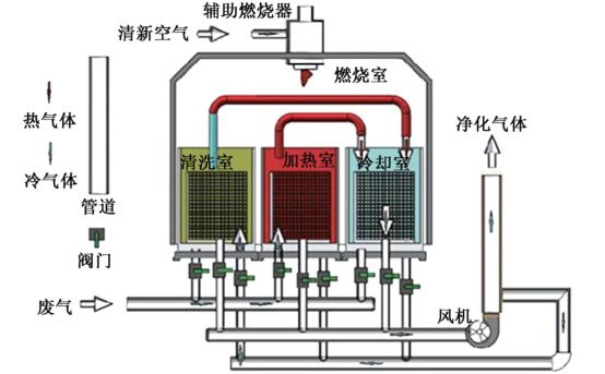
三室RTO 运行原理:三室RTO 主体结构由燃烧室、三个陶瓷填料床和六个切换阀组成,当有机废气进入陶瓷床1 后,陶瓷床1 放热,有机废气被加热到一定温度后进入燃烧室燃烧,同时产生的高温气体通过陶瓷填料床2,陶瓷床2 吸热蓄热,高温气体被填料床2 冷却后,经过切换阀门排放,填料床3 进行吹扫,以保证原进入填料床3 而未反应的废气进入燃烧室燃烧,而不是直接排放;经过一段时间后,阀门切换,废气从填料床2 进入,填料床2 放热,填料床3 蓄热,填料床1 进行吹扫;然后在填料床3 进气,填料床1 蓄热,填料床2 进行吹扫;这样周期性地切换,就可连续处理有机废气。
【RTO工作原理示意图】
2、RTO 安全预处理措施
由于RTO装置常采用明火进行工作,容易产生爆炸事故,是使用RTO 装置比较关心的问题。废气的安全预处理措施主要包括:
(1) 浓度控制:为安全起见,防止爆炸或火灾,废气中VOCs 的浓度通常应控制在25% LEL(爆炸浓度下限)以下;
(2) 回火控制:为防止回火,在设计管道尺寸时应使废气的最低流速始终大于回火速度,而且选取适当的安全系数;
(3) 安全措施:可以采取设置文丘里阻火器、回火防止器、安全液封、空气稀释、无回火喷射等安全控制措施;
(4) 报警连锁:设置爆炸或回火报警仪及安全联锁控制系统。
3、RTO 装置的优缺点
RTO 装置经过多年的运行及改进发展,表现的优点主要有:
(1) 几乎可以处理所有含有机化合物的废气,可以处理风量大、浓度低(相对于直燃焚烧炉)的有机废气;
(2) 可以适应废气中VOCs 的组成和浓度的变化、波动;
(3) 对废气中夹带少量灰尘、固体颗粒不敏感;
(4) 在所有热力燃烧净化法中热效率最高( > 90%);(5)在合适的废气浓度条件下无需添加辅助燃烧而实现自供热操作;
(6) 净化效率高( 三室> 98%, 两室95% ~98%),维护工作量少,操作安全可靠;
(7) 有机沉积物可周期性地清除,蓄热体可更换;
(8) 整个装置的压力损失较小(RTO装置系统总压力损失一般<3 000 pa,随所用蓄热体的结构类型、气体速度而变),装置使用寿命长。