

发布时间:2019-05-12 20:49:00 点击:
RTO焚烧炉、RTO专业生产厂家无锡泽川环境2019年5月12日讯 随着经济的发展,脱硫工艺越来越发达,今天主要来和大家聊聊脱硫工艺。
烧结烟气脱硫
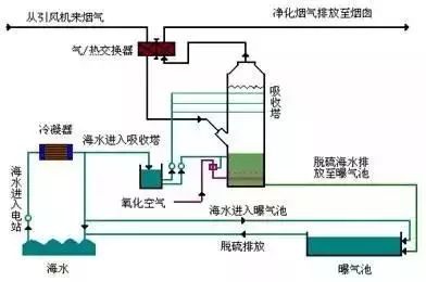
海水脱硫技术
烟气脱硫-脱硫工艺
石灰石 石膏湿法烟气脱硫技术
氧化镁法烟气脱硫工艺
典型双碱法脱硫
半干法工艺流程图
脱硫脱硝除尘一体化设备
半干法脱硫工艺流程
带炉内煅烧流化床脱硫技术
半干法烟气脱硫系统工艺流程图
Ⅳ湿法粗粉脱硫生产流程图
石灰石/石灰 石膏法烟气脱硫工艺1
脱硫工艺流程图
石灰石-石膏湿法脱硫工艺流程图
循环流化床脱硫技术工艺流程图
工艺流程-双碱法脱硫系统